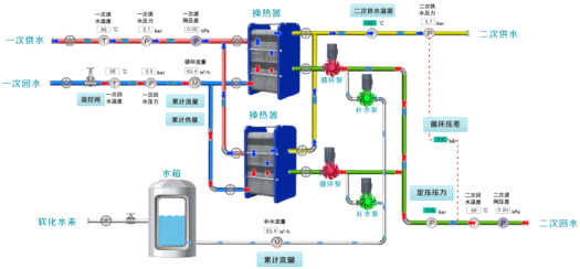
换热站无人值守监控系统可远程对换热站一网侧和二网侧的温度、压力、流量、
开关量等进行信号采集测量、控制,实时监控一网侧和二网侧水温、压力、流量,循环泵、补水泵运行状态及水箱液位等各个参数状态,并通过云端大数据对集中供热过程进行有效的自动化管理和调度,无需人员驻站值守现场监测,赋能传统供热公司,减少人工成本,提高工作效率,实现换热站智慧、高效、节能、低碳运行。
系统特点:
l 清晰直观工艺流程图,数据实时呈现,支持地理信息系统
l 云端远程查询及设置各种现场运行参数
l 完善的站点管理及编辑功能,模块化设计
l 多种参数实时运行曲线图呈现,完善的报表功能
l 阈值超限告警、设备故障告警、通讯故障告警等
l 第三方数据交换功能
l 方便的日志浏览和用户管理功能
l 可按用户需求增加视频监控功能
联系人:朱晓
手机:13828748019
电话:0755-83123080
邮箱:wingc@163.com
地址: 深圳市福田区泰科路2号信利康智慧总部大厦902